
Ruckus tõi 2020. aasta märtsis välja uue tehisintellektil põhineva võrguanalüütika pilvetarkvara, mis vähendab oluliselt vigade diagnoosile ja probleemide lahendamisele kuluvat aega. Süsteem suudab jälgida erinevate mustrite tekkimist ja välistada lugematuid 'false positive' alarme, mida juhtmevabad võrgud tihti tekitavad. Tüüpiliselt on seni olnud võrguhaldustarkvarade põhirõhk logide ja statistika kogumisel tekkinud andmete kuvamisel, nüüd on juures võimekus automaatselt muuta kogumist selle kliendi või AP suhtes detailsemaks, kus mingisugune häire tuvastati ning kasutajale esitada ainult neid alarme prioriteetsena, mis vajavad sekkumist.
Analytics on ideaalne abimees, kui AP-de arv on > 100 ja eriti oluline, kui pakute teenust paljudele klientidele eri lokatsioonides. See on ka vahend, mis võimaldab hinnata SLA taset ja võrrelda näitajaid väga pika ajaperioodi lõikes.
Siin on pilt tarkvara avalehest, mis annab ülevaate võrgus toimunud intsidentidest (kuni viimased 7 päeva), nende raskusastmest (punased on kriitilisemad) ning need on graafiliselt erinevate võrkude kaupa liigitatud. Ülevaatesse saab ka ise läbi Data Explorer alajaotuse lisada spetsiifilisemaid alarme või statistikat.

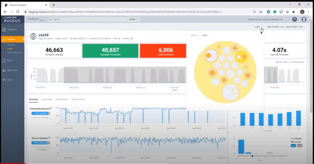
Vasakult 'Analytics' -> Health valides saab näha rohkem statistikale ja vähem intsidentidele põhinevat ülevaadet.

Samuti 'Analytics'i all on väga kasulik 'Client Troubleshoot' kasutajate murede lahendamiseks. Tänu mitmepäevasele ajaloole saab hõlpsasti uurida olukordi, mis olid kliendil näiteks päevi või ka 15min tagasi.
Erinevate tegevuste jaoks on Ruckusel olemas Youtubes lühikesed demovideod, siin toome ära 3:28 pika kiirtutvustuse põhiliste omaduste kohta.
Analytics ühildub SmartZone ja Ruckus Cloud haldustarkvaradega.