
Tihti on Wi-Fi ja ka tavavõrkudes probleemid muutlikud ja kvaliteedi hindamine on võrgu suuruse kasvades üha keerulisem. Näiteks suurel territooriumil liikudes võib võrgu kvaliteet olla väga muutuv, samuti mõjutab seda ajas koormus ja häirete hulk. Töötasime välja lahenduse, mida saab kiirelt rakendada ja mis on töökindel ning läbipaistev.
Meie lahendus on paigaldada objektile statsionaarsed või liikuvad monitooringujaamad, mis töötavad Windows 10 või OSX keskkonnas ja võimaldavad koguda kogu informatsiooni jälgimissüsteemi. Tihti on object suur ja mõtekas on paigalda kümneid monitooringujaamu, mis käituvad sarnaselt tavakliendina.
Kuna info kogutakse kõik keskses serveris andmebaasi, on võimalik ka piikemaajaline jälgimine ja andmete analüüs, samuti saab infot kasutada probleemide ennetamiseksk kui trended näitabad halvenemist. Miks erineb lahendus oluliselst tootjapõhisest wi-fi süsteemi jälgimisest ? Siin lahenduses simuleeritakse reaalset kasutajakeskkonda avatud tarkvaraga, seega pole miskeid teeseldud mõõtmisi või numbreid.

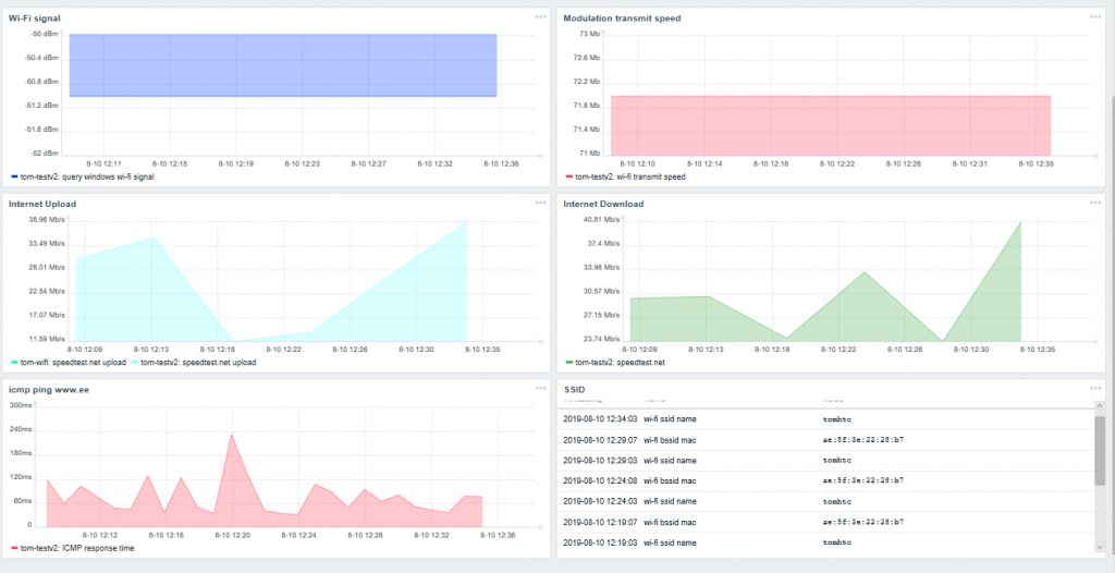
Antud graafikutel on tahvelarvutis olev wi-fi agent ühendatud nutitelefoni kuuma kohaga, näha on hetkel ühendatud AP mac ja SSID ja vajalikud kiiruse parameetrid. Pingi aegu ja kiirusi määrab hetkel Elisa mobiilse interneti kiirus.